來源:遠東泵業 發布日期
2020-12-11 09:46 瀏覽:-1.粘度指數改進劑生產
粘度指數改進劑(以下簡稱粘指劑)是一種由低分子量單體聚合而成的高分子量化合物,單體可以是相同的分子、也可以是不相同的分子,它成固體膠狀或粉末膠狀。在正常的油品溫度下,很難溶解在油品中。因此在加入油品之前,需要在一定溫度下用低粘度的基礎油將其溶解。粘指劑生產工藝的控制直接影響其使用性能。
2. 粘度指數改進劑生產流程
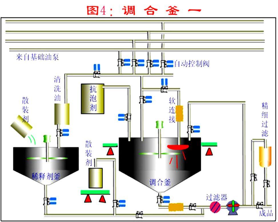
粘指劑的生產流程主要包括基礎油投料、加熱,干膠分解投料,溶膠和稀釋、輸送五道工序。過程流程圖見圖4-1-12


圖4-1-12 溶膠過程流程圖
根據配方比例將基礎油投入到溶膠釜中作為溶膠油,并預熱。當達到加膠溫度后,將粘指劑的干膠分解投到溶膠釜中。膠塊分解的尺寸直接影響溶膠時間和溶膠不溶微粒的比例。在干膠投料的過程中,需持續加熱、混合。加膠完畢,油溫保持在溶膠溫度范圍內溶膠。溶膠過程要定時觀察溶膠釜中膠粒的溶化情況和溫度變化情況。直到干膠完全溶解。向稀釋釜中投入稀釋基礎油,降低稀膠溫度,降低油料氧化速度。將稀釋的膠液輸送出溶膠釜。需要時將事先預留的基礎油投入溶膠釜中進行沖洗,洗油一并送入稀釋的膠液中,混合均勻。
3. 粘度指數改進劑生產控制
在粘指劑的生產過程中要控制好關鍵過程控制點,保證溶膠質量,提高溶膠效率,降低損耗,節約生產成本。
3.1.基礎油分配
粘指劑的溶膠過程的原材料為潤滑油基礎油和粘指劑干膠?;A油總量分為溶膠用基礎油、稀釋用基礎油、清洗用基礎油。溶膠用基礎油用量過少干膠在基礎油中的濃度高,膠粒不易溶化。溶膠用基礎油量過大,則基礎油預熱和溶膠過程需要加熱量加大,延長加熱時間和增加能耗,而且稀釋過程由于稀釋油量少稀膠降溫幅度小,不利于減緩粘指劑的氧化。
3.2.干膠投料時基礎油的預熱溫度
干膠投料時基礎油預熱溫度需達到較高溫度,可以達到90℃,甚到更高。因為在預熱油溫低時,干膠容易溶脹粘連在一起,結成大塊,不易溶解;還會粘附在加熱盤管或其它附屬設備設施上不易脫落,增加了溶膠的難度,影響溶膠效果。同時粘在加熱盤管表面易過熱而氧化結焦,影響傳熱效果和盤管使用壽命。
3.3.膠塊尺寸
將整塊干膠分解,根據碎膠設備不同,目前有先切塊后粉碎和直接粉碎的方法,也有整塊投料,在油中進行碎膠的方法。
對于兩步分解膠塊的方法:大塊干膠先切割成條塊,厚度一般不大于30mm,否則容易造成碎膠機卡死,若停機清理,則延長生產時間。碎膠的顆粒尺寸過大,不容易溶化,延長溶膠時間,增加能耗。
對于直接碎膠的方法:要定期檢查設備的碎膠情況和膠粒尺寸,若膠粒增大,需及時調整設備,避免影響溶膠效果。
3.4.投料速度
投料速度與混合能力有關。若混合能力強,可以迅速分散膠粒,可以加快投料速度。但是投料速度過快,容易造成溶膠釜內干膠顆粒凝聚結塊,反而降低干膠溶化速度,延長溶膠時間和提高能耗。
3.5.溶膠溫度范圍的控制
溶膠溫度直接影響干膠的溶解效果,對產品質量起到到關重要的作用。因此需要嚴格控制溶膠溫度。若溶膠溫度過低,干膠無法完全溶化和溶透,不僅粘指劑的增粘能力降低,而且不溶的膠塊阻塞濾網、還造成浪費。但是溶膠溫度過高,易使熱溶膠發生熱氧化變質,顏色變深,易結焦,影響熱溶膠的使用性能。
3.6.溶膠時間控制
溶膠時間過短,膠無法完全溶化和溶透,堵塞過濾器,而且造成干膠的浪費。溶膠時間過長,容易使熱溶膠發生熱氧化,高分子的長鏈斷裂,造成粘度損失。
3.7.混合
溶膠過程多使用機械攪拌進行混合。攪拌的轉速直接影響膠粒在油中的分散程度,轉速小,膠粒分散效果差,膠粒大多漂浮在溶膠釜的中上部,膠粒在高濃度下溶解,速度緩慢。若膠粒迅速分散均勻,膠粒在低濃度下溶解,加快溶膠速度,縮短溶膠時間,降低蒸汽損耗。
在溶膠過程進行循環剪切,使膠溶解更加均勻,徹底,干膠殘留微粒小,殘留量少。
3.8.熱溶膠的儲存溫度
儲存溫度過高,易使溶膠發生熱氧化變質。溫度過低,尤其是冬季,其輸送粘度過大增加泵負荷,增加能耗。
3.9. 沖洗溶膠釜和管線
在熱溶膠輸轉完畢,用基礎油沖洗溶膠釜和管線,以免當溫度下降后,溶膠粘附在罐壁和附件上、堵塞管線。尤其溶膠生產為間歇操作,當生產間隔較長時,尤需注意溶膠釜和管線的清理,避免堵塞管道,影響后續生產。
4. 粘度指數改進劑生產操作方法
4.1.基礎油投料、加熱
按照工藝規定進行基礎油投料和油罐加熱操作?;A油達到加膠溫度后,開始干膠投料操作。加熱過程注意油中含水時的突沸,避免。
4.2.干膠分解操作
操作前檢查設備狀態和潤滑狀況是否完好。檢查設備的電源、按鈕、接線和接地是否完好和絕緣。分步碎膠:先將整塊干膠切割成較薄的條塊(約30mm),再粉碎成膠粒。一般為不大于10mm的立方體。注意切膠過程需要戴好防護用品,注意操作。直接碎膠:將整塊干膠直接送入碎膠機粉碎成膠粒,注意戴好護目鏡,防止碎膠過程膠粒飛濺,傷害眼睛。在干膠投料過程注意控制投料速度。
4.3.溶膠操作
在工藝規定的溶膠溫度下,定期查看溶膠溫度和干膠顆粒溶化情況。檢查干膠是否完全溶解的方法:目測溶膠外觀淺亮透明,油面無漂浮的不溶膠粒。 取溶膠樣品進行過濾,濾網表面無不溶膠粒?;蛘呷∪苣z樣品,傾斜容器,目視容器壁無不溶膠粒。
4.4.熱溶膠的稀釋
按照工藝規定,用基礎油稀釋溶好的膠液,輸轉方法按油罐付油和收油操作方法執行。
4.5.清洗和輸送
溶膠輸轉完畢,將預留的稀釋油輸入溶膠釜進行沖洗,并通過管線與稀釋的膠液混合,保證管線中的溶膠沖洗干凈。接著用壓縮空氣吹掃管線,后將稀釋的全部膠液混合均勻,完成溶膠生產過程。
5. 潤滑油灌裝調和裝置簡圖

6. 潤滑油調和后的灌裝過濾
灌裝速度:按大桶每小時60桶 (170kg/桶)
灌裝質量:理化指標如粘度,抗乳化性,等不發生改變,且NAS 等級盡可能高
潤滑油的灌裝過濾,即潤滑油在包裝出廠前的終端過濾,需要對機械雜質進行有效的過濾,使之達到要求的清潔度等級(ISO4406或NAS1638)。
卓品科技采用多級深層過濾,不同的精度和不同的過濾元件搭配,經濟有效的實現潤滑油的灌裝過濾,可以將清潔度等級穩定的控制在NAS5級下,不改變潤滑油性能,且實現快速灌裝,特別適合高清油的灌裝。
7. 潤滑油過濾解決方案
流量: 14m3/h
濾器型號: SBV-02DR-080D (單袋/雙袋/多袋,濾袋/濾芯)
需3臺過濾機,分三級過濾
金屬網過濾+普通濾袋+多層過濾袋

遠東泵業30多年來一直堅持為客戶創造價值!
我們在努力了解您的需求,遠東泵業提供給您的不僅僅是產品,還有的流體輸送解決方案。為你解決流體輸送的難題,讓你省心又省力!如果有任何關于流體輸送泵的疑問,請立即撥打遠東泵業免費咨詢熱線:020-82375311,我們會為您提供貼心的服務!
全國服務熱線:020-82375311
聯系電話:020-82375311
傳真:020-82386622
聯系QQ:2853715911
公司地址:廣州市黃埔區黃埔東路621號
【責任編輯】:遠東泵業 版權所有:http://www.7nf0t7.cn/轉載請注明出處